首页>>校园动态

从“经验投射”到“数据导航”,济南三中“新备课”让教学“箭无虚发”

备课的精准度一直是决定课堂成效的关键。传统模式下,老师往往依赖个人经验和往年印象来判断教学重点,犹如一场“经验主义”的飞镖游戏——可能命中,也可能脱靶。济南三中,一场关于“备课”的静悄悄改革正在发生:用真实数据代替经验推测,让每一堂课都直击痛点、每一个讲解都有的放矢。

这不仅是投镖技巧的差异,更是两种备课理念的鲜明对比。

何为“精准备课”?数据成为教学“雷达”

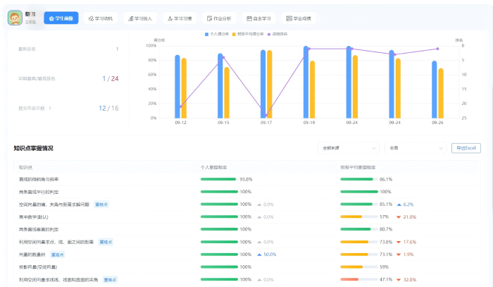
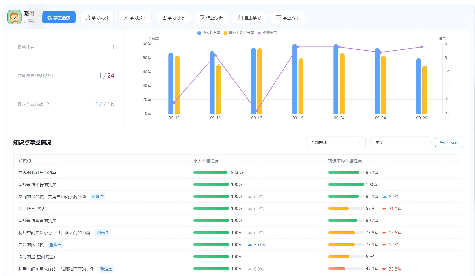
济南三中推进的“精准备课”模式,核心在于让学情数据说话。八年智慧课堂的建设,让系统自动聚合学生日常作业、课堂应答、在线测评等数据,实时生成班级和个人两个维度的学情画像:

哪些知识点错误率高?

哪些学生在这一模块存在困难?

问题的共性原因是什么?

老师不再依靠“我觉得”“往年是”来推测,而是基于清晰的数据报告,准确锁定教学薄弱点和突破点,实现从“大水漫灌”到“精准滴灌”的转变。

备课“靶心”清晰,课堂高效减负。

当备课有了精准的“靶心”,课堂效率也随之大幅提升。高一2班杜金霖说:“老师讲解的都是我们最需要解决的“真问题”,避免了已掌握内容的重复讲解。课堂时间被高效利用,学习负担减轻,针对性增强。”

济南三中物理教研组长冯叶说:“精准备课,让备课从‘猜谜’变为‘导航’,减少了无效劳动,明确了教学方向。教师更能将精力专注于优化教学设计和方法研究,专业成长进入良性循环。”

从“教得精准”到“学得有效”,教育因数据而温暖

济南三中智慧教育八年探索,通过不断的案例说明技术真正的价值不在于炫酷的形式,而在于是否真正赋能于人。“精准备课”带来的不仅是效率的提升,更是因材施教教育理念的深化——它让教师真正“看见”每一个学生的困惑与成长,让教学回归本质,让关怀更具温度。

济南三中将继续深化数据驱动下的教学改革,让每一节课都满载精准与智慧,助力每一个孩子走向更广阔的未来。

(供稿:领秀教学管理部   初审:陈侠 复审:陈侠 终审:姜明 编辑:张迪 张乐 核发:张迪)  






打印本页 关闭窗口